不过话又说回来了,什么才是燃煤锅炉混氨燃烧技术呢?

从字面上我们可以这样理解,在燃烧发电机组里面,主要就是以锅炉为核心,通过煤粉和氨按照一定的比例进行充分燃烧,充当锅炉燃料。

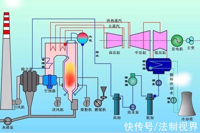
燃煤锅炉
这样一来,氨和煤粉混合一起燃烧能够最大程度上的减少二氧化碳的排放。这对于我国减排来说是再好不过的一件事情了。

而氨的燃烧则不会产生二氧化碳,只会产生水和氮气,而氮气又是大气层里面最常见的一种气体。

所以,在近年来,氨也被称为一种零碳化合物,是被认为最能够代替化石燃料的一种清洁燃料。

你要知道,全球针对混氨燃烧技术的研发还仅仅只是停留在初级阶段,哪怕是现在,国际上也没有任何例子来证明,这个技术已经在工业上有所应用了。

最为重要的是,就算是欧美那些研制巨头,他们所掌握的混氨比例也才仅仅20%。
而咱们的国家能源集团烟台龙源技术公司,自己研发的“燃煤混氨燃烧技术”,成功的实现了40兆瓦燃煤锅炉燃烧35%比例的混氨燃料。

最为重要的是,在这场验证当中,锅炉运行平稳,毫无不稳定的现象,而且燃烧的状况远远大于同负荷下的纯燃煤。

在这场实验当中,氨作为一种燃料,做到了燃烧稳定以及极高的燃尽率。
不仅如此,该混氨燃烧技术成功地实现了,火力发电厂行业内低碳燃烧技术的突破,一举为我国减排措施开辟了一条康庄大道。

而针对这一项研究成果,有关负责人表示,该技术是可以应用到火力发电或者工业等领域的燃煤锅炉。

重中之重的是,这项技术的突破就是我国自主研发的混氨低氮煤粉燃烧器,如果没有这个零部件的研发,那么我国想要突破这项技术估计还很艰难。

再说了,我国火力发电厂仍然是主力,如果要大动干戈的去关闭火力发电厂,那么我国的电力资源将会受到严重的干扰。

再者说,不论是改变还是升级火力发电厂,在短期时间内并不现实,也并不容易实现。
火力发电厂的重要部件,依靠的就是燃烧锅炉,如果只是更换锅炉,那么这个问题就会变得很简单,很清晰。

因为只更换锅炉,对于火力发电厂基本上没有什么危害,也没有什么不可磨灭的影响。所以,新的锅炉对于火力发电厂来说是迫在眉睫的。

而这和我国的新技术也正好是相辅相成的,缺了哪一个都不行。
最为重要的是,这项技术已经得到了专家组们的高度评价,由三位院士组成的八人专家组认为。

这项技术的混氨高比例,在世界上还尚属首次,项目成果可以说达到了国际领先的水平。
当然了,这个东西的原理也是非常简单的,就是把氨和煤粉按照一定的比例进行充分燃烧,而能承受燃烧的容器就是,一体化的混氨低氮煤粉燃烧器。

然后通过内燃耦合旋流射流,以及分层燃烧技术,从而 让氨的燃尽率达到一个恐怖的数字,并且这种方法还能够有效地抑制氮氧化物的生成,也就是减少了二氧化碳的排放。

发动机的分层燃烧
如果这项技术成熟之后,只需要对于混氨燃烧系统进行改造就行,不需要对锅炉或者受热面进行改进。
文章来源:《锅炉技术》 网址: http://www.guolujishuzz.cn/zonghexinwen/2022/0424/643.html